Dashboard
VISÃO GERAL DO MÓDULO ADMINISTRAÇÃO - DASHBOARD:
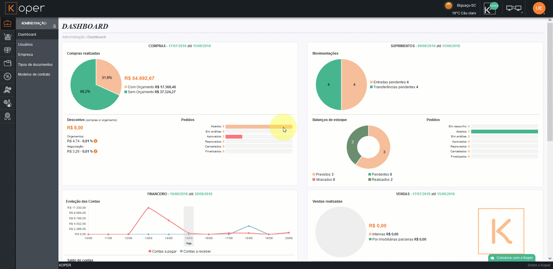
Na aba dashboard (inicial) nós temos um panorama geral de todos os setores do seu negócio, tudo isso com interpretações gráficas para que o processo de interpretação dos conteúdos de forma visual seja mais rápida e ágil.
Após o login, o usuário será direcionado à página Dashboard, o “Painel de Controle” do Koper, com as informações segmentadas pelo período dos últimos 30 dias.
Aqui você terá uma visão ampla e geral de diversas informações dos diferentes departamentos da sua empresa, tais como:
- Compras: compras realizadas, descontos e a quantidade em cada um dos status de solicitações
- Vendas: realizadas e a quantidade em cada um dos status das etapas de venda.
- Financeiro: evolução das contas a pagar e a receber durante um período de tempo, bem como o saldo total dessas contas.
- Suprimentos: movimentações dos suprimentos, sejam elas entradas pendentes ou transferências pendentes, balanço de estoque e a quantidade em cada um dos status das solicitações de suprimentos.
- Recursos Humanos: mostra quais usuários estão em atestado médico e faltas, assim como o controle de ponto.
- Qualidade: monitora as assistências técnicas solicitadas e finalizadas, o número de assistências abertas e a quantidade em cada um dos status de assistência.
O administrador ainda pode ordenar os quadros por ordem de importância, como visto no vídeo.

Ps.: não esquecendo que as alterações na ordem dos quadros não ficam salva no sistema.
Agora que já aprendemos sobre o dashboard, que tal vermos um pouco sobre Usuários?